Hookup on audit events

Is it possible, using Smart Client messages, to track when a user enters Archive either globally or within a specific view via the inline player?

A customer wants notifications for these kinds of “audit-like” user actions, but since audit events can’t be used in rules, we’d need to build a bridge ourselves. I also read that LogClient / reading the logs isn’t usable from plugins, and even if it were, reading the log files feels hacky anyway.

What’s a bit strange is that when I perform a search, it gets written to the audit log, but an independent playback doesn’t appear in the audit log at all. Isn’t that a major flaw?

thanks

Yes.
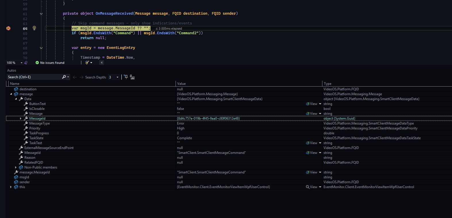
Please explore the Message Tester plugin sample.
Using this I was able to see “SmartClient.ShownWorkSpaceChangedIndication” when changing from Live to Playback mode in the Smart Client. I also saw a “SmartClient.SelectedViewItemChangedIndication” and “SmartClient.SelectedCameraChangedIndication” when going into independent playback.
I have not gone deeper into the messages but I am guessing they fit your purpose.

Note. I tested with Audit logging “Enable user access logging” and saw “Playing back recorded images …” for regular playback as well as for playback in independent playback. Maybe this is not the scenario you tested, if you think there is a flaw please give me further instructions on how I can attempt to reproduce your observation.

1 Like

@Bo_Ellegard_Andersen Thanks, I completely missed “Enable user access logging.” I was confused because I saw the “User performed search” entry. I had already tried the Message Tester and wasn’t sure whether it carries the data I need before I dug deeper.

Thanks for pointing that out. Now I can check it.

BR

@Bo_Ellegard_Andersen I play little but, I get no event when enter interdependent play mode, I get an event for select or deselect a camera. “SmartClient.SelectedCameraChangedIndication” and “SmartClient.SelectedViewItemChangedIndication” do I something miss ? what are the SmartClient.SmartClientMessageCommand is this task releated sutff because the cary no stuff

You are right. I made a flaw in my testing, when first pushing the independent playback I was both giving the camera focus and entering independent playback. There is no message when you enter independent playback. This is bad news, I must conclude that there is no message you can use to detect independent playback.

I continued to search for a solution, I think I found something useful.
For independent playback please explore the Smart Client ImageViewerAddOn plugin sample.
This sample can detect when independent playback is used. I hope you will be able to figure out a way to use this so that you can detect when the user enables independent playback.

thank you for your investigation =), so the addon react when we click on the independent playback on the camera itself ?

yes

Nice I will test and give feedback